汽車大屏是智商税嗎_風聞
晨枫-军事撰稿人-古今多少事,都付笑谈中2022-09-22 23:00
觀網風聞裏有一篇文章,質疑汽車大屏的必要性。
https://user.guancha.cn/main/content?id=852044
必須説,質疑有道理,但抓錯重點了。

特斯拉是大屏的先驅

沃爾沃是緊跟者之一

奔馳S550換了一個方向,不是在中控台上放一個縱向的大屏,而是改成橫向

Audi A8橫豎通吃,三塊屏。好處是三塊小屏在技術、成本控制和維修上都更加簡單,在設計上也容易見縫插針


保時捷、路虎也跟進

新的奔馳EQS更加極端,全寬屏

其實全寬屏還是中國汽車先流行起來的,這是拜騰

理想ONE用四塊屏拼起來,但依然是大屏

傳統汽車的儀表板很簡單,速度表、轉速錶、油量表、水温表,最多加上里程計、時鐘、室外温度什麼的。對了,這裏的温度是華氏,別把自己嚇着了。説起來,這也是儀表數字化的另一個理由:公制、英制用機械顯示需要兩套東西,用數字化的顯示,就通吃了,還可以過境的時候重設,避免一路心算換算

但隨着汽車的電子化,需要顯示的信息越來越多,每個顯示都用指針實際上又佔地方,又在機械上覆雜,儀表板背後的接線也越來越複雜。機械指針還又磨損和故障問題。用數字模擬指針則離全數字顯示只差一步了,為什麼不走完呢?為了節約佔地,每個圖標都儘量縮小,但這又造成不直觀和容易混淆的問題,常常需要手冊才能解碼哪個圖標是什麼意思

有人特意彙編了好多圖標嚇人,實際上沒有那麼可怕,但問題的存在是確實的

用數字顯示模擬機械指針就方便多了

而且可以根據需要和口味隨便組態,在製造和安裝上反而簡單,一塊顯示屏,一根數據總線,一根電源線(如果數據總線不自帶電源線的話),完了

要是喜歡,把衞星導航直接投射到儀表板也可以,這還是借用轉速錶的地方

這個就直接“霸佔”整個儀表盤了。不過一般這還是留給中屏,更大,看起來方便

更大的中屏主要用於導航,但也可用於各種設定,比如座椅加熱甚至按摩的各種強度和定時

各種輔助駕駛的開關用中屏對用慣電腦、手機的人也方便、直觀

倒車或者平行停車時更是好幫手

但海量的設定需要有考慮周全的菜單設計,否則就是噩夢,什麼都找不到。不光第一級菜單要仔細設計,還要幾層之下後,能便捷地回到上一層菜單或者一鍵回到頂層菜單

另一點:圖標設計要簡潔、易懂,不要追求炫,因為這不是給駕車人欣賞的,而是在最短時間裏找到需要的信息和施加必要的輸入的,太炫了反而礙事,在不該吸引注意力的時候分駕車人的心。從這一點來説,這裏已經過分炫了,太多不必要的“花頭”,不增加信息量,反而分心
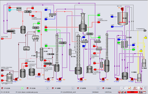
汽車顯示的問題其實在工業DCS上早就碰到過了。
機電儀表控制的典型就是切爾諾貝利那樣的,每一個數據顯示有單獨的儀表,每一個操作動作有擔當的開關、撥盤、扳手。

切爾諾貝利控制室在事故前
隨着控制系統越來越複雜,顯示的數據量越來越大,儀表盤不夠用了,計算機化和數字化的一大好處是顯示集中到不多的幾塊屏幕上,輸入統一用通用鍵盤和鼠標,信息高度集中,可以在不同時間顯示不同數據,同一片顯示面積上可顯示內容極大增加。操作員可以管一大片過程,但信息凝練的問題越來越突出,否則鬍子眉毛一把抓,根本看不過來。工業控制圖形設計最重要的原則就是:不要炫,每一個圖形細節都代表有用的信息,不增加信息量的噱頭統統去掉,減少圖面的擁擠和雜亂。另一個問題是畫面之間的導航,必須便捷、直觀。

這個控制室要緊湊得多,可以有效管起來的過程大概率比切爾諾貝利更大

這樣的畫面設計已經是公認的壞榜樣

這樣的樸實無華才是好孩子,有一個地方出現紅色告警,立刻就能看到和做出有效反應
在計算機控制的早期,五顏六色的畫面很流行,也很受歡迎。隨着圖形卡功能的增加,3D物體、動畫也開始引入。但很快,研究發現,這些新增的美化元素不增加信息量,反而在真正發生危急情況時把有用信息淹沒了。最好用的畫面是最樸實無華的畫面,只有最少的紅色示警,閃光、動畫都必須有特定含義。這正是現在汽車儀表屏設計中正在犯的錯誤,增加顯卡負擔其實是次要問題。
更大的錯誤是把很大的顯屏面積用於娛樂。
車載娛樂系統是重要的,但駕車人只有有限的精力操作這些界面。不能在一瞥中理解和操作的界面就是設計失敗的界面,邊開車邊打遊戲或者刷劇更是萬萬不可。副駕座位上這麼做都會對駕車人是很大的干擾,就好比一個喋喋不休的人在不斷地一驚一乍。再説,在人手有手機、平板的現在,為什麼一定要用車機刷網刷劇呢?普通人有多少時候會在車上刷網刷劇呢?據説拜騰還設想過,車開過的沿路,商家可以推送廣告、促銷。這當然是利益相關方的新盈利模式,但對行車安全是極大的危害。
後座就是另外一個問題了,但操作應該和前排完全分開,或者前排只有在停車的時候才容許操作。
顯示是一個問題,輸入是另一個。大屏之後,用某種形式的鼠標和確認鍵、滾輪就是最自然的輸入方式。

各家都有高招,但奔馳是解決得比較好的。上面像鼠標一樣的東西實際上是壓感屏,可以像筆記本電腦的鼠標屏一樣使用;下面的撥輪則像搖桿,既可以上下左右搖動,也可以轉動。鼠標和撥輪實際上功能重疊,兩者可以互換,有點浪費
回到大屏是否智商税,如果大屏是用於與駕車有關的信息,那不是智商税。這是顯示信息量越來越大、只能按需調用的必然,也是輸入界面的必然,否則不可能佈置那麼多表盤和鍵鈕。但延伸到副駕的大屏就價值可疑了,除非是用於副駕幫助輸入或者調整駕車有關的信息和設定。
同時,大屏不光是技術和成本上有可能就值得做的事情。人的視界是有限的,需要頻繁轉動腦袋和視線才能觀察到所有屏的設計是糟糕的。工業上曾經因為顯屏便宜了,就放手多加,馬上發現,操作工實際使用的就是眼前這幾塊屏,更多的屏看着光鮮,實際上閒置不用,只有非常狀態下需要額外增援操作人手或者維修工才用。“屏牆”實際上很少有人用,不是用不起,是真心沒用。在汽車上也是一樣,駕車人視界之外的大屏真心沒用,副駕並不需要自己的顯屏。
自主駕駛後,這些大屏可以解放出來,用於刷網和刷劇嗎?這要看自主到什麼程度,任何還需要駕車人關注路況的等級都不宜搞這些名堂。徹底不需要駕車人的時候可以,這時駕車人就好比坐在大巴後座了,只是大巴變成隨叫隨到的私巴?真要那樣倒是簡單了,車窗都不需要了,上車就躺下,看大屏就得了,還降低車高、車重、風阻。
就現在,一定程度的常用鍵鈕與顯屏界面相結合還是必要的。尤其不能以中控台大屏的觸屏輸入作為唯一輸入。
觸屏輸入的最大問題是既缺乏空間定位感,也缺乏觸鍵手感,不看着操作很難。這對駕車人是很分心的,尤其是需要幾步操作才能完成的情況。

上一代奔馳在用橫向大屏後,還是保留了常用鍵鈕

但新一代還是抵擋不住時尚的壓力,改全屏和觸控了

好在可通過方向盤上的鍵鈕和搖桿控制輸入和光標,不需要依賴中控台上的觸屏輸入

方向盤上的搖桿實際上是微型觸屏,手指上下左右摩挲就能控制光標移動,“屋子”標誌是一鍵回到頂層菜單,向左上的箭頭是回到上一級菜單,方向盤右側是電話、音響的音量控制,左面是巡航的速度和自動跟車的距離設定
直接投射在前風擋的平顯曾經流行過,後來發現問題很大。戰鬥機上平顯是標配,但信息主要顯示在平顯周邊,不影響飛行員視界。飛行員更是受過嚴格的使用訓練。
汽車平顯的字符在視界內不好,在視界外更不好,浮動在中間缺乏參照點,需要找一下才能找到,也不好。汽車平顯如果顯示在周邊的話,左右離視界太遠,上緣在通常視界之外,下緣的光線和背景變化最大,平顯信息要麼喧賓奪主,要麼被淹沒。平顯的亮度、字符大小、顏色也很麻煩。街道和高速公路的背景和日夜的變化太大,太顯眼或者太不顯眼都不行。要是平顯字符遮擋了關鍵的路面細節,造成交通事故,責任的界定更是囉嗦。所以現在平顯反而用得少了。
大屏死機、需要停車重啓什麼的倒不是大問題,這是成長中的痛楚,隨着技術的迅速成熟,會很快解決的。
在現在,拘泥於“屏越大越好”而不解決有效信息顯示和輸入順暢問題,不抑制把汽車變成“輪子上的大號手機”的衝動,確實可能成為智商税。