6億美元!復星國際還上了今年最後一筆美元債_風聞
时代周报-时代周报官方账号-记录大时代,读懂全商业。3小时前
7月8日,據資本市場消息,作為“復星系”最核心的上市平台的復星國際已於近日成功兑付6億美元的到期境外美元債。
據時代週報查詢獲悉,該筆中票為FOSUKI 6.85 07/02/24,發行規模為6億美元,起息日為2020年7月2日,到期日為2024年7月2日,利率為6.85%,付息頻率為半年一次。計算可知,該債券此次兑付本息應為6.2055億美元。
值得關注的是,這筆債務是復星國際這個發債主體今年全額償還的第一筆美元債,也是唯一一筆在今年到期的美元債。
該主體下一筆要償還的境外債是FOSUKI 5.95 10/19/2025,將在15個月(即2025年10月19日)後到期,發行金額為7億美元,票面利率為5.95%。
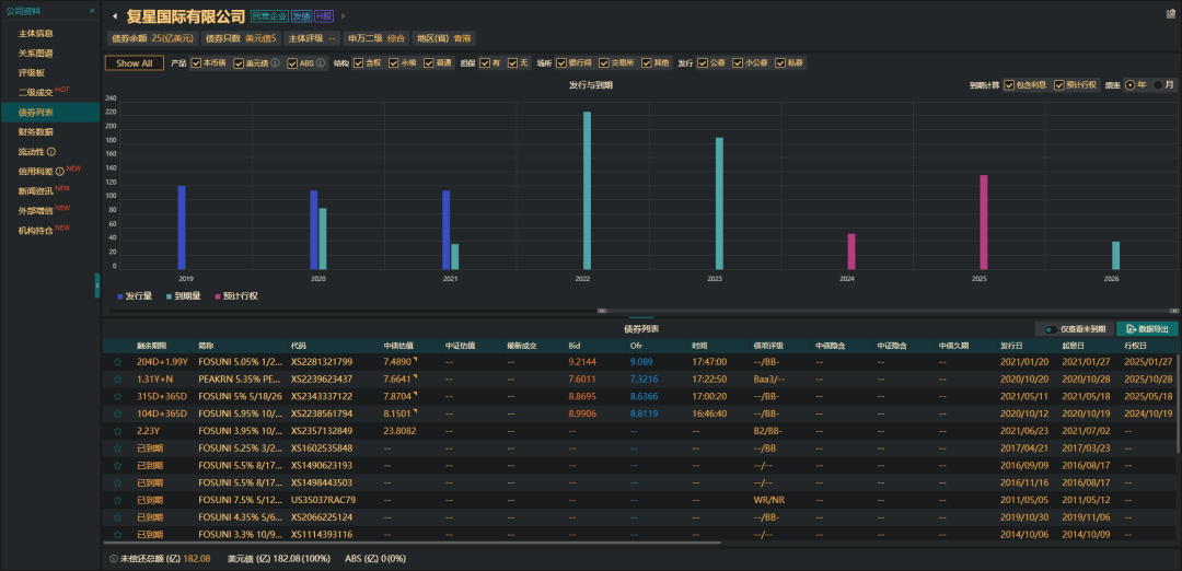
在7月2日這筆債務本息兑付後,qeubee數據顯示,復星國際當前存續5只美元債,債券餘額為25億美元。

△圖片來源:qeubee
據悉,順利兑付美元債的背後依靠的是近年來複星國際及復星系加速“瘦身”,不斷回籠資金。
在復星國際2023年度業績發佈會上,管理層透露,2022年,該公司實現非戰略非核心資產退出簽約超400億元,現金迴流293億元。
2023年,復星國際退出了包括南鋼、建龍股份、BFC外灘金融中心等一系列不動產項目,實現退出簽約200億元,現金迴流273億元,合併報表層面現金迴流達到400億元。
此外,復地產發亦退出重慶復星國際中心、廣州復星國際中心以及成都復城國際等項目,現金迴流約為61億元。
受此影響,復星國際的債務狀況得到了較為明顯的改善。
根據其2023年年報顯示,復星國際合併報表層面有息債務較2022年末降低150億元,集團層面有息負債較2022年年末下降92億元;復星國際總債務佔總資本比率為50.4%,同比下降2.9個百分點;現金及銀行結餘及定期存款達924.6億元。
而今年上半年,關於復星出售旗下資產的消息亦是接連不斷。
2月,有消息人士透露,復星國際已重啓出售其旗下的鼎睿再保險公司,並尋求約10億美元的估值。
3月,據外媒報道稱,復星國際為減少債務,擬出售三亞亞特蘭蒂斯酒店全部或部分股權。
同月,復星國際還被曝出,目前對出售餘下20%持股持開放態度,並正在尋找潛在買家。此前2023年11月至2024年1月期間,復星國際已累計減持葡萄牙商業銀行近10%股份,合計月4.3億元歐元。另據LSEG數據,葡萄牙商業銀行20%股權約值8.36億歐元。
4月14日,復星國際宣佈,計劃向BNP Paribas Cardif出售比利時富傑保險不超過1540.13萬股股份,售價為6.26億至6.7億歐元。
5月28日,復星國際公告稱,公司向荷蘭銀行(ABN Amro)出售旗下子公司所持有的德國私人銀行(HAL)99.743%股份,總價約6.703億歐元。交易完成後,復星國際將不再持有HAL股份。
對於復星國際的上述“瘦身”動作,評級機構也給予了肯定。5月30日,標普確認復星國際“BB-”評級,展望為穩定。
標普指出,復星國際對HAL的出售,讓市場對復星國際執行非上市資產處置方面增加了一定的信心。
標普認為,改善融資渠道、銀行加大支持力度以及持續將非核心資產貨幣化,將繼續穩定復星國際的整體信譽。在過去的一年裏,超過250億人民幣的資產出售,加上中國更加有利的宏觀環境,進一步穩定了復星國際的信用質量。
不過,標普也表示,如果復星國際停止剝離投資組合,導致降槓桿趨勢改變,標普可能下調評級。
除了評級機構,資本市場對復星亦是頗為看好。
據瞭解,2022年,復星集團旗下美元債因為極度悲觀情緒出現劇烈下挫,然而自2023年四季度以來,這些美元債價格正不斷收復失地,目前估值已恢復至2022年初水平,在整個亞洲高收益債券市場上表現搶眼。

△圖片來源:qeubee
數據顯示,截至2024年6月底,“FOSUNI 5.95 10/19/25”、“FOSUNI 5 05/18/26”、“FOSUNI 5.05 01/27/27”三隻美元債價格分別較年初上漲15.65%、26.62%、36.59%。
此外,銀行也給予了復星大量的貸款支持。2023年1月16日,中國工商銀行、中國農業銀行、中國銀行、中國建設銀行等共8家國內銀行組成銀團,向復星高科提供總計120億元貸款。
今年,5月8日,據外媒報道稱,復星國際成功籌組一筆5.97 億美元的可持續發展掛鈎貸款,涉及銀行為中國銀行(澳門)、中國銀行(上海)、法國巴黎銀行、東亞銀行、德國商業銀行、恒生銀行、滙豐銀行、法國外貿銀行、卡塔爾國家銀行及渣打銀行。此筆銀團貸款是今年以來中國民營企業同類貸款中規模最大的一筆。
數據顯示,截至2023年底,復星國際銀行貸款佔控股公司債務(約890億元人民幣)的約70%,而2022年年中這一比例為46%。
記者丨張釔璟
編輯丨楊春霞
值班丨森 森
-END-